- Absprungsrate senken
- Control Desk
Leitfaden für die Analyse und Optimierung deiner intelligenten Suche im Control Desk – jetzt auch KI-basiert
Du möchtest tiefer in die Analyse deiner Suche einsteigen, um die Kundenintensionen anhand der Suchanfragen richtig zu deuten und Optimierungspotenzial zu erkennen? Der Analyse-Bereich der Suche im Control Desk bietet dir facettenreiche Möglichkeiten, um Suchanfragen genau unter die Lupe zu nehmen, Trends zu erkennen und durch Optimierungen auf Suchbegriff- und Produktebene die Performance deiner Suche zu steigern. Wir führen dich durch den Analyse‑Bereich im Control Desk, geben dir spannende Einblicke und zeigen dir, wie KI dich bei der Analyse gezielt unterstützen kann.
Diese Inhalte erwarten dich in diesem Blogartikel:
Diese Möglichkeiten bietet der neue Analyse-Bereich im Control Desk
Zeitraum wählen
Suchbegriffanalyse
Suchbegriffe im Zusammenhang betrachten
Suchbegriffe im Detail – Analyse einzelner Begriffe
KI-gestützte Optimierung direkt in der Analyse
Produkte im Zusammenhang betrachten
Produkte im Detail – Analyse einzelner Produkte
Fazit: Umfangreiche Analysen ermöglichen zielgerichtete Optimierungen in deinem Online Shop
Diese Möglichkeiten bietet der neue Analyse-Bereich im Control Desk
Eine qualitative Analyse durchzuführen und die richtigen Schlüsse zu ziehen, erfordert ein Verständnis der möglichen Zusammenhänge der Kennzahlen und Suchbegriffe in deinem Shop.
Im Analyse-Bereich Search kannst du die Performance deiner intelligenten Suche auswerten und Optimierungsmaßnahmen anhand von Trends ableiten:
- Welche aktuellen Trends gibt es?
- Wird zu den Suchanfragen alles gefunden, was dazu passt?
- Wo liegt das tatsächliche Interesse des Kunden für eine Suchanfrage?
- Haben meine Optimierungsmaßnahmen Erfolg gehabt?
Zur Analyse kannst du im Control Desk mehrere Tabellen und Charts in Kombination nutzen. Dabei können zum einen Suchbegriffe in verschiedenem Kontext, einzeln oder in Relation, betrachtet werden. Zum anderen steht dir die Analyse der Produkte zur Verfügung.
Du kannst somit zielgerichtet und schnell Verbesserungen in deinem Online Shop vornehmen und mithilfe der Analyse-Tools die Auswirkungen der Optimierungsmaßnahmen messen und beobachten.
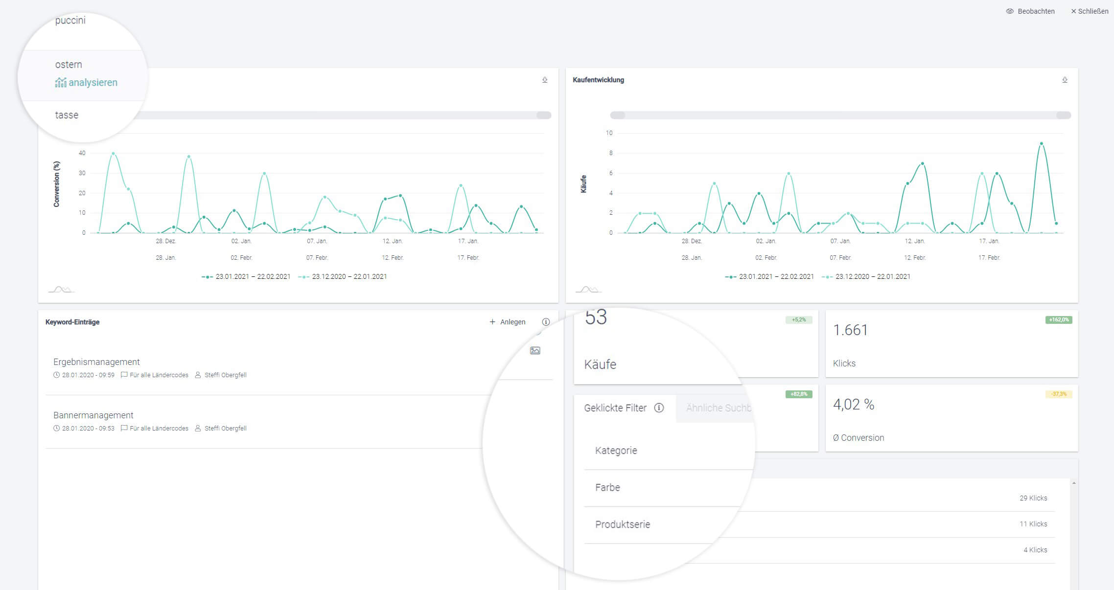
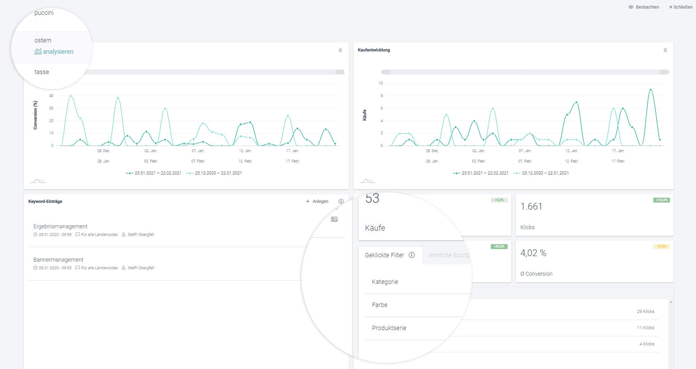
Über den Menü-Punkt “Analyse” im Control Desk gelangst du in diesem Bereich und erhältst eine Übersicht, wie z. B. nachfolgend dargestellt.

Übersicht des Analyse-Bereichs der Suche im Control Desk
Um mit der Analyse deiner Suche zu starten, musst du zunächst erst einmal einen Zeitraum festlegen.
Zeitraum wählen
Wähle zu Beginn die beiden Zeiträume aus, in denen du deine Suche analysieren möchtest – das heißt einen aktuellen Zeitraum und einen davor liegenden Zeitraum als Vergleichsgröße.

Auswahl eines Zeitraums für die Suchanalyse im Control Desk
Um kurzfristige Änderungen und Tendenzen in deinem Shop zu erkennen, empfehlen wir dir, die aktuelle Woche mit der Vorwoche zu vergleichen. Hier kannst du gegebenenfalls auch bereits erkennen, ob getroffene Maßnahmen eine Auswirkung verzeichnen.
Für längerfristige Entwicklungen bietet sich ein Vergleich vom aktuellen Quartal mit dem vorherigen Quartal oder demselben Quartal im Vorjahr an. Du kannst so auch die Sommersaison mit der Wintersaison vergleichen und feststellen, wann bei deinen Shopbesuchern der Saisonwechsel eingeleitet wird.
Hast du den gewünschten Zeitraum ausgewählt, kannst du mit der Analyse starten.
Bleibe up to date in Sachen Personalisierung: Melde dich zum Epoq Newsletter an. Jetzt anmelden!
Suchbegriffanalyse
Bei der Suchbegriffanalyse geht es darum, die Interessen deiner Shopkunden herauszufinden und wie du deinen Shop für sie verbessern kannst. Die Überprüfung der Relevanz und Qualität des Suchergebnisses steht hier im Vordergrund. Das bedeutet, das Ziel deiner Analyse und Optimierung ist es, eine möglichst hohe Übereinstimmung der Erwartung des Kunden an das Suchergebnis und dem tatsächlichen Suchergebnis zu schaffen. Dafür ist es notwendig, sich die Suchanfragen regelmäßig anzusehen und die Relevanz und Qualität des Suchergebnisses zu bewerten.
Suchbegriffe im Zusammenhang betrachten
Suchbegriffe können im Rahmen der Analyse aus verschiedenen Perspektiven betrachtet werden. Der Analyse-Bereich der Suche ermöglicht dabei das Analysieren von Suchbegriffen in den folgenden Kontexten:
- Häufige Suchbegriffe
- Meistgekaufte Suchbegriffe
- Null-Treffer-Suchbegriffe
- Suchbegriffe ohne Klicks
- Auf- und absteigende Suchbegriffe (Trends)
- Neue Suchbegriffe mit dem meisten Umsatz
Diese verschiedenen Analyse-Möglichkeiten betrachten wir im Folgenden genauer.
Analyse der häufigen Suchbegriffe
Die Tabelle „häufige Suchbegriffe“ enthält die Top 500 Suchbegriffe, die in deinem Online Shop im ausgewählten Zeitraum am häufigsten gesucht wurden. Du kannst sie nutzen, um die Suchbegriffe herauszufinden, die für deine Kunden von hohem Interesse sind.

Tabelle “Häufige Suchbegriffe” im Analyse-Bereich der Suche
Wenn du einen Suchbegriff analysierst, achte auf das Verhältnis von Klicks, Warenkörben und Käufen. Hat ein Suchbegriff z. B. eine niedrige Conversion, kannst du zunächst überprüfen, ob ein Direct Link für diesen Begriff eingestellt ist. Begriffe mit einem Direct Link kannst du an einem kleinen „Pfeil-Symbol“ in der Tabelle erkennen. Diese Suchbegriffe werden direkt auf eine andere Seite weitergeleitet und es gibt kein angezeigtes Suchergebnis.

Suchbegriff mit einem Direct Link
Eine niedrige Conversion kann auch ein Indikator dafür sein, dass das Suchergebnis nicht der Erwartung des Kunden entspricht.
Beispiel:
Du betreibst einen Lifestyle Online Shop mit Filmen, CDs und Fan-Merchandise. In deinen häufigen Suchbegriffen taucht der Suchbegriff „Plüsch“ auf, jedoch sind die Klicks und Käufe sehr niedrig. Über die Detailanalyse stellst du fest, dass der Filter „Musik“ häufig verwendet wurde. Eine Untersuchung im Shop zeigt, dass es eine Band mit dem Namen „Plüsch“ gibt, die die Erwartung deines Shopkunden besser trifft, als die prominenter im Suchergebnis erscheinenden „Plüschtiere“. Über das Ergebnismanagement kannst du nun die Artikel der Band „Plüsch“ pushen. Behalte anschließend die Klicks und Käufe im Auge und schaue, wie sich die Zahlen in der nächsten Zeit verändern. Hierfür kannst du auch die „Beobachten“-Funktion nutzen.

Pushen von Artikeln der Band “Plüsch” über das Ergebnismanagement
Wenn du mehr Infos zum Bearbeiten der Suchergebnisse sammeln möchtest, empfehlen wir dir unseren Blogartikel: Ergebnismanagement: Wie du Ergebnismengen jetzt noch präziser optimieren kannst
Ist die Conversion gering und die Anzahl der durchschnittlichen Ergebnisse sehr hoch, ist es wahrscheinlich, dass ein Filter genutzt wurde, um die Ergebnismenge weiter einzugrenzen. In diesem Fall wird eine neue Suchanfrage ausgelöst und nicht als Klick gezählt. Informationen zu geklickten Filtern findest du in der Detailanalyse eines Suchbegriffs.

Informationen zu geklickten Filtern in der Detailanalyse eines Suchbegriffs
Hier kannst du erkennen, was deine Shopkunden für diese Suchanfrage interessiert und gegebenenfalls Optimierungen am Ergebnis oder der Platzierung der Filter vornehmen.
Analyse der meistgekauften Suchbegriffe
Auch die Tabelle „Meistgekaufte Suchbegriffe“ enthält Begriffe, welche für deine Kunden von hohem Interesse sind, nämlich die Top 500 Begriffe, für die am häufigsten in deinem Online Shop gekauft wurde. Mithilfe dieser Tabelle kannst du mehr über das Kaufverhalten deiner Kunden erfahren, z. B. ob die meisten Käufe für Suchbegriffe in Kombination mit einem Markennamen getätigt wurden.
Die meistgekauften Suchbegriffe in Kombination mit dem Tabellenfilter „neu“ oder „aufsteigend“ können dir helfen, die Relevanz von Trends zu verifizieren. Taucht ein neuer Begriff bereits in den meistgekauften Suchbegriffen auf, lohnt sich eine Optimierung des Suchergebnisses in der Regel. Du kannst hier das Suchergebnis analysieren, überprüfen, ob alle relevanten Produkte für diesen Begriff gefunden werden und beispielsweise die Produktdaten ergänzen.

Tabelle “Meistgekaufte Suchbegriffe” mit Tabellenfilter
Analyse der Null-Treffer-Suchbegriffe
Null-Treffer-Suchbegriffe sind die Begriffe, welche in deinem Shop im ausgewählten Zeitraum kein Suchergebnis haben. Für diese Begriffe solltest du entsprechende Maßnahmen ergreifen, da sonst die Absprungrate deiner Kunden steigt.
Oft entstehen Null-Treffer-Suchbegriffe durch eine Kombination von im Sprachgebrauch üblichen Begriffen, welche so in deinem Shop jedoch nicht enthalten sind. Hier gibt es verschiedene Fälle, welche zutreffen können.
Beispiel 1: Das gesuchte Produkt existiert in deinem Shop, wird aber durch die Suchwort-Kombination nicht gefunden
In deinem Online Shop für Gartenzubehör gibt es den Null-Treffer-Suchbegriff „Gewächshaus Restposten“. Du kannst hierfür eine Themenwelt „Gewächshaus Restposten“ erstellen und ihren Titel mit der Suche verknüpfen. Dieser Themenwelt fügst du die Kategorie „Gewächshäuser“ und das Attribut „im Sale“ hinzu. Wenn deine Shopkunden nun nach „Gewächshaus Restposten“ suchen, erscheint die Produktmenge aus deiner Themenwelt. Zusätzlich kannst du ein Banner für „Gewächshaus Restposten“ einstellen und somit eine kleine Landingpage für den Null-Treffer-Suchbegriff aufbauen.
Beispiel 2: Das Produkt existiert in deinem Shop, heißt jedoch anders
In deinem Online Shop für Bad-Ausstattung gibt es den Null-Treffer-Suchbegriff „Whirlpool“. Whirlpools werden in deinem Shop jedoch unter der Kategorie Hottubs geführt. In diesem Fall kannst du einen Thesaurus-Eintrag anlegen, in dem du den Begriff „Whirlpool“ mit dem Begriff „Hottub“ gleichsetzt. Das Suchergebnis besteht anschließend aus der Ergebnismenge von „Whirlpool“ und „Hottub“.
Beispiel 3: Das Produkt existiert nicht in deinem Shop, du kannst aber eine Alternative bieten
In deinem Online Shop für Outdoor-Zubehör gibt es den Null-Treffer-Suchbegriff „Zelt“. Leider führst du keine Zelte in deinem Sortiment. Du kannst für den Begriff „Zelt“ einen Null-Treffer-Eintrag anlegen. Gestalte dort deine Null-Treffer-Seite mit einer alternativen Suche nach „Camping“, einem Banner und einer Überschrift „Leider führen wir keine Zelte – wie wäre es mit folgendem Zubehör für deinen Camping-Ausflug“. Für den Suchbegriff „Zelt“ wird der Shopbesucher dann auf die gestaltete Null-Treffer-Seite geführt und erhält dort Alternativprodukte angezeigt, obwohl seine eigentliche Anfrage nicht in deinem Sortiment ist.
Beispiel 4: Der Suchbegriff stammt aus einer externen (Social Media) Kampagne und wird nativ nicht in deinem Shop gefunden
Für deinen Online Shop für Einrichtung und Lifestyle hast du eine aktive Social-Media-Kampagne mit dem Namen „Blütenzauber“. Dort bewirbst du geblümte Bettwäsche. Die geblümte Bettwäsche wird über die Shop-Suche nach „Blütenzauber“ jedoch nicht gefunden, da der Begriff nicht in den Daten hinterlegt ist. Lege hierfür eine Themenwelt „Blütenzauber“ an und verknüpfe den Titel mit der Suche. Zusätzlich kannst du auswählen, dass der Begriff „Blütenzauber“ auch in deinem Type Ahead angezeigt werden soll. Die Aktionsseite kannst du zusätzlich mit einem Banner gestalten. Der Shopbesucher findet nun deine Aktionsprodukte auch über die Suche.
Mehr Infos rund um das Thema Null-Treffer-Seiten und wie du diese für dich nutzen kannst, erfährst du im Blogartikel Mit dem Null-Treffer-Management im Control Desk individuelle Null-Treffer-Seiten gestalten.
Analyse der Suchbegriffe ohne Klicks
Die Tabelle „Suchbegriffe ohne Klicks“ beinhaltet die Top 500 Begriffe, welche im ausgewählten Zeitraum keine Klicks auf Produkte im Suchergebnis verzeichnen konnten. Hierfür kann es verschiedene Ursachen geben.
Beispielsweise kann für eine solche Suchanfrage die angebotene Auswahl zu groß sein und dein Kunde kann sich deshalb nicht für ein Produkt entscheiden.
Beispiel:
In deinem Online Shop für Gartenmöbel hat der Begriff „Überzug Gartenmöbel“ keine Klicks. Die Detailanalyse dieses Suchbegriffs zeigt, dass für diese Suchanfrage häufig der Filter „Schutzhüllenart“ genutzt wurde. Die Filterung führt zu einem neuen Suchrequest, weshalb weitere Klicks nicht für den Ursprungsbegriff gezählt werden. Wenn du dir das Ergebnis für „Überzug Gartenmöbel“ in deinem Shop anschaust, erkennst du außerdem, dass in der Ergebnismenge überwiegend Gartenmöbel und wenig Überzüge angezeigt werden. In deinen Daten siehst du, dass die gewünschten Produkte in deinem Shop beispielsweise „Abdeckhaube“ oder „Schutzhülle“ heißen. Über das Ergebnismanagement kannst du also zusätzlich für den Suchbegriff „Überzug Gartenmöbel“ Produkte aus der Kategorie „Abdeckhauben und Schutzhüllen“ exklusiv anzeigen.
Analyse auf- und absteigender Suchbegriffe (Trends)
Der Analyse-Bereich bietet dir verschiedene Möglichkeiten, wie du aktuelle Trends deiner intelligenten Suche erkennen und bewerten kannst.
Trends kannst du anhand der Markierungen in der Tabelle, den Tabellenfiltern (aufsteigend/absteigend) oder der sich darunter befindenden Charts erkennen. Sie können beispielsweise Saisonwechsel, Modellwechsel, oder Kampagnenausläufer kennzeichnen.

Anzeige von Trends im Analyse-Bereich der Suche
Absteigende Trends sind in der Tabelle rot markiert. Dabei steht kräftiges Rot für einen stärkeren und blasses Rot für einen geringeren Abstieg. Alternativ kannst du dir das Chart „Absteigende Suchbegriffe“ anschauen, um einen schnellen Überblick über die Begriffe zu bekommen, die gegenüber dem Vergleichszeitraum den größten Abstieg verzeichnen.
Beispiel 1:
Du betreibst einen Online Shop für Smartphones und Zubehör. Das neue iPhone 12 ist vor kurzem erschienen. In deinen absteigenden Suchbegriffen siehst du, dass die Suchanfragen nach „iPhone 11“, d. h. dem Vorgänger-Modell, zurückgehen. Überprüfe in der Detailanalyse für diesen Suchbegriff, ob es noch Keywords-Einträge gibt, die ein Banner für das alte iPhone schalten oder älteres Zubehör pushen. Diese kannst du dann deaktivieren und für das neue iPhone anpassen.
Beispiel 2:
Du betreibst einen Online Shop für Gartenmöbel. Es ist Herbst und die Suchanfragen für den Suchbegriff „Sonnenschirme“ gehen zurück. Überprüfe in der Detailanalyse für diesen Suchbegriff, ob es noch Keywords-Einträge gibt, die saisonale Artikel pushen oder saisonale Banner anzeigen. Diese kannst du dann an die kommende Saison anpassen.
Aufsteigende Trends sind in der Tabelle in hellgrün (leichter Anstieg) und dunkelgrün (großer Anstieg) markiert. Alternativ kannst du dir die Charts „Aufsteigende Suchbegriffe“ und „Aufsteigende Suchbegriffe mit dem meisten Umsatz“ anschauen, um die Suchbegriffe mit der größten positiven Veränderung im ausgewählten Zeitraum zu betrachten.

Chart mit den auf- bzw. absteigenden Suchbegriffen
Analyse der neuen Suchbegriffe mit dem meisten Umsatz
Mithilfe des Charts, welches die neuen Suchbegriffe mit dem meisten Umsatz anzeigt, kannst du bisheriges Umsatzpotenzial evaluieren und neue dauerhafte Umsatzpotenziale erkennen.
Gibt es hier beispielsweise eine Marke, welche häufig gesucht wird, bereits viel Umsatz macht und für viele Topseller-Produkte sorgt, kannst du über eine prominentere Platzierung der Marke, eine Marketing-Aktion oder gegebenenfalls eine Sortimentserweiterung dieser Marke nachdenken.

Chart mit den neuen Suchbegriffen mit dem meisten Umsatz
Suchbegriffe im Detail – Analyse einzelner Begriffe
In diesem Leitfaden haben wir bisher die Suchbegriffe hauptsächlich im Zusammenhang mit dem Kontext der verschiedenen Tabellen betrachtet. Im Folgenden erklären wir dir, welche Aspekte du bei jedem einzelnen Suchbegriff unter die Lupe nehmen kannst.
Wenn die Conversion für einen einzelnen Suchbegriff schlecht ist, kann das an verschiedenen Faktoren liegen.
Es kann beispielsweise sein, dass du zu einem früheren Zeitpunkt einen Direct Link für einen Begriff eingestellt hast, der die Suchanfrage direkt auf eine andere Seite umleitet und kein Suchergebnis anzeigt. Dadurch gibt es für diesen Suchbegriff keine oder nur eine geringe Conversion. Bei der Untersuchung der Suchbegriffe mit geringer Conversion kannst du die Suchbegriffe mit Direct Link direkt an dem kleinen Pfeil-Symbol in der Tabelle identifizieren.

Beispiel für einen Suchbegriff mit Direct Link
Wie zu Beginn des Leitfadens erläutert, ist es außerdem wichtig, dass das Suchergebnis sich mit der Erwartung des Kunden deckt (vgl. „Plüschtiere“ und die Band „Plüsch“). Du kannst die Detailanalyse nutzen, um das tatsächliche Interesse des Kunden herauszufinden.
Beispiel:
Der Suchbegriff „Waschmaschine“ verrät dir noch nicht, für was sich der Kunde tatsächlich interessiert. Betrachtest du in der Detailanalyse die ähnlichen Suchbegriffe, kannst du dort erkennen, dass viele Kunden auch nach „Waschmaschine Bosch“ gesucht haben. Diese Information gibt dir Aufschluss darüber, welche Marken besonders interessant sein können und du kannst diese Produkte im Suchergebnis über das Ergebnismanagement präsenter platzieren oder ein Banner dafür einstellen. Achte hierbei darauf, dass du die Einträge auch für die ähnlichen Suchbegriffe einstellst, damit die Optimierungen auch dort greifen.
Zusätzlich kannst du dir die geklickten Filter ansehen. Für das Beispiel „Waschmaschine“ wurde häufig der Filter „Geräteart“ geklickt. Ein Blick auf das Suchergebnis in deinem Shop zeigt, dass im Suchergebnis viele „Waschmaschinentabs“ angezeigt werden. Über das Ergebnismanagement kannst du solches Zubehör weiter unten anzeigen lassen.
Für weitere Conversion-Optimierung kannst du dir auch Markennamen als Suchbegriffe anschauen. Die Anzeige der geklickten und gekauften Produkte in der Detailanalyse zeigt dir, wofür sich deine Shopbesucher bei dieser Marke hauptsächlich interessieren. Du kannst dann dein Sortiment entsprechend anpassen und gegebenenfalls erweitern.
Bleibe up to date in Sachen Personalisierung: Melde dich zum Epoq Newsletter an. Jetzt anmelden!
KI-gestützte Optimierung direkt in der Analyse
Egal welche Liste der Suchbegriff-Analyse du dir gerade anschaust – bei jedem Suchbegriff in der Analyse hast du die Möglichkeit, dir mittels KI sinnvolle Optimierungen anzeigen zu lassen. In der Spalte AI kannst du den KI‑Optimierer starten. Nachdem du den KI‑Optimierer gestartet hast, kann es einige Minuten dauern, bis Optimierungsvorschläge generiert wurden. Falls es relevante Optimierungsvorschläge für den Suchbegriff gibt, werden diese im AI Optimizer (Features > AI Optimizer) angezeigt. Tauchen dort keine Optimierungsvorschläge zu dem Suchbegriff auf, wurden keine gefunden.

Tabelle der Suchbegriff‑Analyse mit KI‑Optimierungsoption im Control Desk
Du möchtest noch einen Schritt weiter gehen und dir die Analyse der Suchbegriffe sparen? Dann kannst du auch direkt über den AI Optimizer in die Optimierung einsteigen.

Übersicht der vom AI Optimizer generierten Optimierungsvorschläge für Suchbegriffe
Details zum AI Optimizer, erfährst du in unserem Blogartikel zu diesem Feature.
Analyse auf Produktebene
Neben der Suchbegriffanalyse stellt der Analyse-Bereich der Suche im Control Desk auch Analyse-Möglichkeiten bezogen auf Produkte zur Verfügung. Bei der Analyse auf Produktebene geht es darum, deine Topseller zu kennen und weitere Umsatzpotenziale in deinem Online Shop zu finden und auszubauen. Die Validierung von aktuellen Kauftrends und die dynamische, schnelle Anpassung von Optimierungsmaßnahmen stehen hier im Fokus. Das Ziel hierbei ist es, saisonale Maßnahmen gezielt zu schalten und besonders relevante Produkte strategisch in deinem Shop einzusetzen.
Produkte im Zusammenhang betrachten
Wie bei der Suchbegriffanalyse können auch die Produkte zum einen in einem Zusammenhang betrachtet und zum anderen einzeln im Detail analysiert werden. Produkte im Zusammenhang lassen sich dabei aus den Perspektiven “Meistgekaufte Produkte” und “Meistgeklickte Produkte” betrachten, die wir uns nun genauer anschauen.
Analyse der meistgekauften Produkte
Die Tabelle „Meistgekaufte Produkte“ zeigt die 50 Topseller-Produkte in deinem Online Shop an. Diese Produkte performen bereits sehr gut, du kannst jedoch trotzdem noch in die Tiefe schauen, um weiteres Potenzial zu erkennen. In der Tabelle siehst du zu jedem Produkt, über welche Suchbegriffe es am häufigsten gekauft wurde. Du kannst nun z. B. überprüfen, ob diese Begriffe auch als Vorschlag im Type Ahead deiner Suche erscheinen.

Tabelle mit den meistgekauften Produkten und den jeweiligen Suchbegriffen
Auch im Saisongeschäft kann dir die Topseller-Tabelle wichtige Anhaltspunkte zu bestimmten Interessen in einer Kategorie geben.
Beispiel:
Ein beleuchteter Weihnachtsstern ist aktuell Topseller in deinem Online Shop. In den „meistgekauften Suchbegriffen“ für das Produkt siehst du, dass es häufig über den allgemeinen Suchbegriff „Beleuchtung“ gekauft wurde. Als Maßnahme kannst du zeitlich begrenzt weihnachtliche Saisonartikel für die Suche nach „Beleuchtung“ im Ergebnismanagement pushen.
Eine weitere Möglichkeit wäre, eine Themenwelt mit Weihnachtsbeleuchtung anzulegen und diese mit der Suche zu verknüpfen. Mithilfe eines Banner-Eintrags mit dem Trigger „Beleuchtung“ kannst du auf der Suchergebnisseite für den Begriff „Beleuchtung“ eine Verlinkung auf deine Themenwelt setzen und auf diese Weise Weihnachtsprodukte hervorheben.
Analyse der meistgeklickten Produkte
Die Tabelle „Meistgeklickte Produkte“ zeigt die Top 50 Produkte an, welche am häufigsten in deinem Shop geklickt wurden. Diese Produkte „triggern“ den Kunden am meisten und du kannst sie nutzen, um z. B. einen schnellen Einstieg in eine Kategorie durch die Nutzung als Kategoriebild zu forcieren.
Auch in einem Themen-Newsletter kannst du diese Produkte nutzen, um eine möglichst hohe Klickrate und somit Rückführung in deinen Shop zu erzeugen.
Wenn du häufig geklickte Produkte hast, welche jedoch wenige Käufe verzeichnen, solltest du analysieren, weshalb sie keine Kaufabschlüsse verzeichnen. Überprüfe hierzu deine Produktbeschreibung – fehlt dem Kunden eine wichtige Information zum Kauf – oder liegt es eher am Preis oder anderen Faktoren.
Produkte im Detail – Analyse einzelner Produkte
Für ein besseres Verständnis einzelner Produkte in deinem Shop, kannst du diese detailliert analysieren. Auf diese Weise findest du heraus, für welche Suchbegriffe das Produkt besonders interessant ist und wie sich die Käufe über die Zeit entwickelt haben.
Beispiel:
In deinem Online Shop für Kosmetik wird ein Set aus Duschgel, Shampoo und Deo häufig über den Suchbegriff „Geschenkset“ gekauft. Du kannst nun beispielsweise in deinem nächsten Newsletter oder deiner nächsten Themenkampagne zum Thema „Weihnachtsgeschenke“ dieses Produktset nutzen, um deine Shopkunden zur Interaktion zu animieren.
Du kannst bei der Analyse eines Produkts anhand der Suchbegriffe erkennen, ob es eher über die Kategorie oder die Marke gesucht und gekauft wird. Das gibt dir Aufschluss über die Intention deiner Shopbesucher.
Bleibe up to date in Sachen Personalisierung: Melde dich zum Epoq Newsletter an. Jetzt anmelden!
Maßnahmen überprüfen
Der Analyse-Bereich der Suche bietet nicht nur verschiedene Möglichkeiten, um zu erkennen, welche Maßnahmen zu tätigen sind. Er bietet gleichzeitig eine Controlling-Funktion, um zu überprüfen, ob die angelegten Optimierungen auch tatsächlich eine Verbesserung bringen oder ob die Performance sich verschlechtert hat.

Controlling-Funktion im Analyse-Bereich der Suche
Sowohl die Detailansicht der Suchbegriffe als auch die Detailansicht der einzelnen Produkte enthält eine „Beobachten-Funktion“. Aktiviert man sie, wird der Suchbegriff, bzw. das Produkt, in eine neue Tabelle gespeichert. Auf diese Weise kannst du später bequem auf deine zuletzt optimierten Suchbegriffe/Produkte zugreifen und deren Performance untersuchen. Wir empfehlen dir, deine Maßnahmen regelmäßig alle 7-14 Tage zu kontrollieren, um gegebenenfalls kurzfristige und saisonale Änderungen rechtzeitig zu erkennen und darauf zu reagieren.

Tabelle mit beobachteten Suchbegriffen
Fazit: Umfangreiche Analysen ermöglichen zielgerichtete Optimierungen in deinem Online Shop
Der Analyse-Bereich der Suche bietet dir zahlreiche Möglichkeiten, die Kundenintentionen anhand der Suchanfragen richtig zu deuten und Optimierungspotenzial zu erkennen. Dabei kannst du zum einen die Suchbegriffanalyse nutzen und zum anderen eine Analyse auf Produktebene durchführen. Dank KI-Unterstützung kannst du erkannte Potenziale direkt aus der Analyse heraus umsetzen – schnell und mit nur einem Klick. Mit zielgerichteten Maßnahmen schöpfst du das entdeckte Potenzial aus und kannst anschließend überprüfen, welche Wirkung diese erzielen. Worauf wartest du also? Starte jetzt und steigere mit gezielten Optimierungen und KI-Power die Performance deiner intelligenten Suche.
Steigere deinen Personalisierungserfolg
Hast du noch Fragen oder brauchst du Unterstützung bei der Optimierung? Unser Customer Success Team hilft dir gerne weiter.
Logge dich jetzt in dein Control Desk ein und starte mit der Optimierung.
Nadine Langendörfer
UX/UI-Designer-
Meet us
Willy-Brandt-Straße 3
76275 Ettlingen -
Write us
hello@epoq.de -
Talk2us
+49 (0)7243 2001-0
Soziale Medien
Erhalte kostenfreie Tipps zur Personalisierung
-
Personalisierung
-
Technologie
-
Company
-
Erklärvideos
-
Entirely
Sie sehen gerade einen Platzhalterinhalt von HubSpot. Um auf den eigentlichen Inhalt zuzugreifen, klicken Sie auf die Schaltfläche unten. Bitte beachten Sie, dass dabei Daten an Drittanbieter weitergegeben werden.
Mehr InformationenSie sehen gerade einen Platzhalterinhalt von Hubspot Meetings. Um auf den eigentlichen Inhalt zuzugreifen, klicken Sie auf die Schaltfläche unten. Bitte beachten Sie, dass dabei Daten an Drittanbieter weitergegeben werden.
Mehr Informationen